Hallo zusammen
Ich bin ziemlich neu bei Portfolio Performance und habe für mich selber alle Vermögenswerte eingetragen. (ETF, Crypto, Dritte Säule)
Soweit klappt es gut und ich habe mir auch ein paar Performance Dashboards zusammengebaut. (nur ETF, alle Vermögenswerte, Crypto etc.)
Ich möchte nun meinen Bruder seine Vermögenswerte in der Anwendung darstellen.
Da ich bereits so viele Einstellungen vorgenommen habe inkl. dieser Dashboards, dachte ich mir, dass ich um Zeit zu sparen meine Binär Datei kopiere und umbenenne, sodass ich bei meinem Bruder nur die Vermögenswerte welche er nicht hält löschen kann und der Rest stimmt.
Leider scheint dies nicht ganz zu klappen.
Er hat zwei Dashboards. ETF und alle Vermögenswerte.
Unter den Vermögenswerten hat er nur ETF eingetragen, da er nur diese besitzt. (keine Cryptos oder ähnliches)
Deshalb dürfte sich das Dashboard “alle Vermögenswerte“ nicht vom “ETF“ Dashboard unterscheiden.
Die TTWROR vom “ETF” Dashboard stimmt, aber vom “alle Vermögenswerte“ Dashboard ist es komplett falsch z.B -20’971.92% für die letzten 365 Tage.
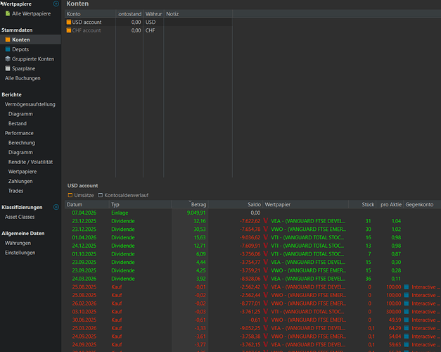
Ich habe alle Punkte kontrolliert und alle alten Transaktionen, Wertpapiere etc. gelöscht und beim USD Konto den Minusbetrag mit einer “theoretischen“ Einzahlung auf 0.00 geändert.
An was könnte der Fehler liegen?
Weshalb wird die TTWROR falsch ausgerechnet?
Auf was bezieht sich Portoflio Performance bei der Datenreiehe “Gesamtportfolio“ welche ich im Dashboard für die TTWROR angebe?
Untenstehend ein paar Screenshots mit Informationen zum Portfolio.
Hier die Dashboards:
ETF
Alle Vermögenswerte
Bei allen TTWROR werden falsche Angaben angezeigt bzw. es wird falsch berechnet aufgrund der Daten die Porftolio Performance hat.
Falls Ihr noch irgendwelche Angaben benötigt, bitte einfach mitteilen.
Vielen Dank für Eure Unterstützung.
Beste Grüsse
Victor










